Besoin d'aide sur des pages web
-
Kallysto
- Créateur de langage

- Messages : 732
- Enregistré le : 27 avr. 2017, 11:11
- Localisation : Loin de la civilisation
Besoin d'aide sur des pages web
Salut à tous,
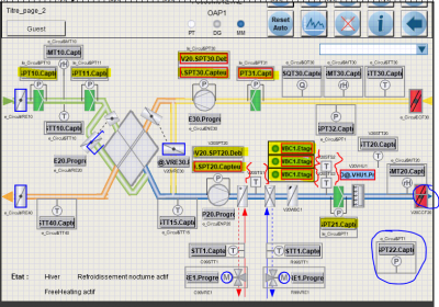
Je cherche de façon assez urgente un chausse pied à pixel.
Je dois aggrandir les affichages en jaune car ça ne passe pas à l'écran (zone de texte trop petite),
écarter les zones en rouge car les textes chevauchent les autres éléments, et j'utilise la plus petite taille de texte possible par l'afficheur
faire en sorte qu'on voit la flèche bleue au soufflage...
Et je dois aussi ajouter toutes les cases avec les consignes....
L'écran fait 12 pouces avec une résolution de 600*800.
Ma reconnaissance éternelle à celui qui m'en trouve un ou des crêpes si vous passez dans la région.
Je cherche de façon assez urgente un chausse pied à pixel.
Je dois aggrandir les affichages en jaune car ça ne passe pas à l'écran (zone de texte trop petite),
écarter les zones en rouge car les textes chevauchent les autres éléments, et j'utilise la plus petite taille de texte possible par l'afficheur
faire en sorte qu'on voit la flèche bleue au soufflage...
Et je dois aussi ajouter toutes les cases avec les consignes....
L'écran fait 12 pouces avec une résolution de 600*800.
Ma reconnaissance éternelle à celui qui m'en trouve un ou des crêpes si vous passez dans la région.
- Béryl
- Mi homme - Mi automate

- Messages : 1953
- Enregistré le : 20 oct. 2015, 12:00
- Localisation : localhost
Re: Besoin d'aide sur des pages web
Je ne sais pas quel soft tu utilises, mais ne gère-t-il pas les calques ?
Sinon, éclate ta vue sur plusieurs page. Une flèche pour partir vers la droite, une vers la gauche, éventuellement.
L'ensemble des infos est nécessaire ? Tu ne peux pas en afficher certaines OU d'autres ?
Bref, divise. Ça m'a l'air déjà bien chargé alors qu'il manque des infos !
Pour moi, les crêpes c'est au miel.
Si tu veux, je fournis le miel
Sinon, éclate ta vue sur plusieurs page. Une flèche pour partir vers la droite, une vers la gauche, éventuellement.
L'ensemble des infos est nécessaire ? Tu ne peux pas en afficher certaines OU d'autres ?
Bref, divise. Ça m'a l'air déjà bien chargé alors qu'il manque des infos !
Pour moi, les crêpes c'est au miel.
Si tu veux, je fournis le miel
-
Kallysto
- Créateur de langage

- Messages : 732
- Enregistré le : 27 avr. 2017, 11:11
- Localisation : Loin de la civilisation
Re: Besoin d'aide sur des pages web
Le chef veut pas que je divise...
Ni que je fasse de l'affichage sélectif, faut qu'on voit tout.
J'ai déjà des calques puisque en plus de ça, je gère des popup quand tu "cliques" sur un capteur ou un actionneur.
et il est "confiant dans le fait que je vais trouver une solution".
C'est très sympas de sa part, mais là ça m'aide pas.
Ni que je fasse de l'affichage sélectif, faut qu'on voit tout.
J'ai déjà des calques puisque en plus de ça, je gère des popup quand tu "cliques" sur un capteur ou un actionneur.
et il est "confiant dans le fait que je vais trouver une solution".
C'est très sympas de sa part, mais là ça m'aide pas.
Re: Besoin d'aide sur des pages web
La partie la plus compliquée à modifier c'est tout ce qu'il y a sur la ligne bleu.
Le reste en agrandissant les champs de textes (si c'est possible) et en déplaçant un peu les différents symboles (la encore si c'est possible) tu pourrais avoir tous tes textes affichés en entier. Par contre les textes ne seront pas forcément alignés avec les symboles.
Le reste en agrandissant les champs de textes (si c'est possible) et en déplaçant un peu les différents symboles (la encore si c'est possible) tu pourrais avoir tous tes textes affichés en entier. Par contre les textes ne seront pas forcément alignés avec les symboles.
- Béryl
- Mi homme - Mi automate

- Messages : 1953
- Enregistré le : 20 oct. 2015, 12:00
- Localisation : localhost
Re: Besoin d'aide sur des pages web
Tu rends certaines zones cliquables.
L'appui fait monter un popup agrandi avec les valeurs lisibles.
Faut qu'on voit tout... il est cool ton chef yakafaukon.
Ok, bin, écran plus grand, alors !
Edit : la partie haute, avec les boutons, tu peux pas la rendre dépliable et repliable au besoin ?
L'appui fait monter un popup agrandi avec les valeurs lisibles.
Faut qu'on voit tout... il est cool ton chef yakafaukon.
Ok, bin, écran plus grand, alors !
Edit : la partie haute, avec les boutons, tu peux pas la rendre dépliable et repliable au besoin ?
-
philou77
- Mi homme - Mi automate

- Messages : 2142
- Enregistré le : 21 oct. 2015, 10:00
- Localisation : Ile de France
Re: Besoin d'aide sur des pages web
Salut !
Trop d'infos tue l'info !
+1 avec les autres.. simplifier les zones denses et faire un popup de détail !
au besoin animer la zone qui requiert d'aller voir le popup..
sinon écran bien plus grand
pas trouvé de chausse pied à pixel ...sorry
Trop d'infos tue l'info !
+1 avec les autres.. simplifier les zones denses et faire un popup de détail !
au besoin animer la zone qui requiert d'aller voir le popup..
sinon écran bien plus grand
pas trouvé de chausse pied à pixel ...sorry
Si vous avez compris tout ce que je viens d'écrire, c'est que j'ai dû faire une erreur quelque part ! 
- djé
- Dieu du process

- Messages : 864
- Enregistré le : 20 oct. 2015, 09:55
- Localisation : Bretagne, Pays de la Loire, Nantes
- Contact :
Re: Besoin d'aide sur des pages web
Salut,
Sinon tu fais le design sur une résolution plus grande et les ascenseurs verticaux et horizontaux te permettent de naviguer dans la vue.
C'est un peu moche mais bon.
Sinon tu fais le design sur une résolution plus grande et les ascenseurs verticaux et horizontaux te permettent de naviguer dans la vue.
C'est un peu moche mais bon.
Le monde se divise en 10 catégories:les personnes qui comprennent le binaire,et les autres.
Dans tout ce que vous apprenez, seuls 10% vont vous servir,mais vous ne savez pas lesquels ...
Dans tout ce que vous apprenez, seuls 10% vont vous servir,mais vous ne savez pas lesquels ...
- djé
- Dieu du process

- Messages : 864
- Enregistré le : 20 oct. 2015, 09:55
- Localisation : Bretagne, Pays de la Loire, Nantes
- Contact :
Re: Besoin d'aide sur des pages web
Je pense qu'il a donné la solution mais malin qu'il est, le texte est de la même couleur que le fond du cadre. Il faut tout sélectionner pour faire appaitre le texte en inversion vidéo. Quel génie
!
Le monde se divise en 10 catégories:les personnes qui comprennent le binaire,et les autres.
Dans tout ce que vous apprenez, seuls 10% vont vous servir,mais vous ne savez pas lesquels ...
Dans tout ce que vous apprenez, seuls 10% vont vous servir,mais vous ne savez pas lesquels ...
